Bugünün YouTube videoları, Netflix şovları ve Spotify çalma listelerinde, sessiz bir MacBook Pro'nun faydası yok. MacBook Pro'nuz aniden sessiz kaldıysa, deneyebileceğiniz birkaç hızlı düzeltme var.
Bu sorunu masamda birçok kez bilgisayar teknolojisi olarak gördüm. Yıllar boyunca, bu sorunla karşılaşırken ulaştığım birkaç ortak çözüm oluşturdum.
Yani, MacBook Pro'nuz sessiz kalırsa, hala umut var! MacBook Pro'da Ses Yok için En Yaygın 6 düzeltmeyi öğreneceksiniz.
Kilit çıkarımlar
- MacBook Pro'nuzda ses yoksa, önce ne yapacağınızı merak ediyor olabilirsiniz. İşleri basit tutmak için deneMac'inizi yeniden başlatma. Bu sorunu çözebilir.
- Bu işe yaramazsa,Doğru ses cihazı ayarlandıMac'inizde.
- Çıkış ses seviyeniz olabilirdüşük veya sessiz. Sesinizin sadece kapalı olmadığından emin olmak için bunu kontrol etmelisiniz.
- Geçmişsiz yazılımlar MacBook Pro'nuzda sağlam sorunlara neden olabilir.Düzenlemek . en sonuncu Güncellemelersorunu çözmek için.
- Intel tabanlı bir MacBook'unuz varsa, manuel olarakNVRAM'ınızı sıfırlamasorunu çözebilir.
- SıfırlamakSes denetleyicisiHizmet, Macbook'unuzla potansiyel ses sorunlarını çözebilir.
- Her şey başarısız olursa, Macbook'unuz ciddi olabilirdonanım sorun. En iyi hareket tarzı, onu Apple'a veya yetkili bir uzmana götürmektir.
Düzeltme #1: Macbook'unuzu yeniden başlatmayı deneyin
Bazen, bilgisayarların önemli ve önemsiz veriler, yazılım süreçleri vb.
Bir bilgisayarı yeniden başlatarak ve donanımdan gücü kaldırarak, esasen bilgisayarın önemsiz verileri “unutmasına” ve artık gerekli olmayan herhangi bir yazılım programını kapatmaya zorlamasına izin veriyoruz.
İleMacBook Pro'nuzu yeniden başlatın, aşağıdaki adımları atın.
TıklamaküzerindeElma simgesiiçindesol üstekranın vetıklamak Tekrar başlat.

Tıklamak Tekrar başlatonaylamak için.

Düzeltme #2: Yanlış ses cihazı seçildi
MacBook Pro'nuzun ayarlarında seçilen ses cihazının beklediğiniz cihaz olmaması da mümkündür.
Sesiniz harici bir ses cihazı, bir dahili ses cihazı, bir uygulama, bir Bluetooth cihazı veya bir AirPlay cihazı üzerinden çalıyor olabilir.
Böylece, dahili hoparlörlerinizden ses çalmak istediğinizde Bluetooth cihazınıza ses çalıyor olabilirsiniz. (Endişelenme; hepimiz oradaydık).
Sesin doğru cihazdan çıkmasını beklediğimizden emin olmak için hangi ses cihazının seçildiğini kontrol edeceğiz.
İleSes cihazını kontrol edin, tıklamak üzerindeElma simgesiiçindesol üstekranın veSistem tercihini tıklayın,veya erişim sistemi tercihleriTıklamaüzerindeAyarlarRıhtımda simge.

TıklamakSesmevcut seçeneklerden.

AltındaÇıktıBölüm veSes çıkışı için bir cihaz seçinbölümler,emin olmakuygun hoparlörlerin seçildiği. Ses aygıtları için başka bir seçenek yerine yerleşik hoparlörlerimi kullanıyorum, bu yüzden bu konumda “MacBook Pro Hoparlörler” var.
İLGİLİ:MacBook Pro'da Sesi Düzeltme: Ortak Ses Sorunları İçin Adım Adım Çözümler
Harici hoparlörler gibi diğer seçenekleri kullanıyorsanız, o cihazın adı da burada listelenmelidir ve buna göre seçilmelidir. Bilgisayar, cihazın mavi renkte vurgulanarak seçildiğini gösterir.

Düzeltme #3: Çıkış hacmi sessiz veya çok düşük
Çıkış ses seviyenizi susturma ayarının açık olması da mümkündür, bu da bilgisayarınızdan ses çıkışı olmadığı anlamına gelir.
İleSes hacmini/mutasyonunu kontrol edin,Aşağıdaki adımları atın.
- 1. ve 2. adımları kullanınönceki düzeltmeden ulaşmak içinSes Ayarlarıekran.
- Bir kez burada,Çıktı hacmiekranın altındaki bölüm. Emin olunÇıktı hacmiarzu edilen düzeyde veSessiz kutukiDoğru kontrol edilmez.

Düzeltme #4: Yazılımınız tarih dışı olabilir
Bazen, Mac için yazılımda bir “hata” veya bilinen bir sorun olduğunda, Apple bu sorunları çözmek için güncellemeler gönderecektir. Bu güncellemeler de iyileştirmeler veya yeni özellikler için gönderilir.
Apple güncellemeleri oldukça sık gönderir, bu nedenle bilgisayarınızı yeni güncellemeniz bile, hala kontrol etmeye değer. Sorunun yeni bir yazılım hatasından kaynaklanması durumunda, bir çözünürlük zaten sunulmuş olabilir.
Belirli bir çözüm kolayca görülmemiş olsa bile, cihazınızın macOS ile uyumluluğunu artırarak yazılımı güncellemek hala faydalı olabilir.
İleMacOS güncellemelerini kontrol edin,Aşağıdaki adımları atın:
AçıkSistem TercihlerondanElma simgeveya simgeye tıklayarakRıhtım.

Tıklamakişaretlenmiş simgedeYazılım Güncellemesi.

Bir yazılım güncellemesi varsa,Tıklamak Şimdi yükselt.
Not: Seçmenizi tavsiye ederim:Mac'imi otomatik olarak güncel tutun”Bu şekilde, Mac'iniz açık olduğunda ve bir güç kaynağına takıldığında, sizin için güncellenir. Ahlaksız bir macOS'un sahip olabileceğiniz herhangi bir sorunun nedeni olma riski daha az karşılaşırsınız.

Düzeltme #5: Uçucu Olmayan RAM'in manuel sıfırlamaya ihtiyacı var (yalnızca Intel MacBook Pro)
Intel cips ile donatılmış MacBook profesyonelleri içinNVRAM'ı sıfırlayınveya "uçucu olmayan rastgele erişim belleği." Bu genellikle küçük yazılım sorunlarını giderebilir.
Not: MacBook profesyonelleri için uçucu olmayan RAM'i M1 veya M2 yongaları ile sıfırlamak mümkündür; Bilgisayarı birinci adımda yaptığımız gibi yeniden başlatma, uçucu olmayan belleği de sıfırlayacaktır.
Bellek sıfırlamaiçindeIntel MacBook Artıları:
MacBook Pro'nuzu tamamen kapatın. Tekrar açtığınızdaBasın.Komut, Seçenek, P ve R klavyedeki düğmeler.
İşte bu! NVRAM'ı sıfırlamak çok basittir. Sorun devam ederse, bir sonraki adıma geçebilirsiniz.
Düzeltme #6: Ses Denetleyicisinin Yeniden Başlaması Gerekiyor
Ses çekirdeği olarak da bilinen ses denetleyicisi, Mac'inizin ses işlemlerinden sorumlu bir API'dır.
API, uygulama programlama arayüzü anlamına gelir ve MacBook Pro'nuzdaki işlemler için protokollerin beklendiği gibi çalışması için arayüz oluşturulmasına, iletişim kurmaya ve kullanmaya yardımcı olur.
Bu düzgün çalışmıyorsa mümkündür. Bu ses sorunlarınıza neden olabilir.
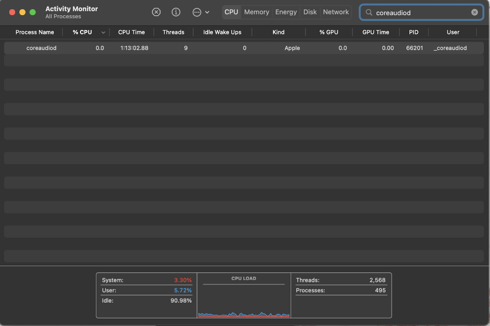
İletekrar başlat.Ses denetleyicisi, aşağıdaki adımları atın:
Açık.Launchpad.

AramakiçinEtkinlik MonitörüVeTıklamakoAçık.

Aramakiçin "coreaudiod"

Tıklamak.X düğmesiüzerindeüst ortaekranın veBırak'ı tıklayınonaylamak için.

Birkaç saniye bekle(30 ila 60 saniye yeterli olmalı - ancak gerekirse, tekrar deneyin ve birkaç dakika bekleyin) veSes çalmaya çalışın(Bu bir video, müzik vb. Olabilir). Çekirdek ses kendini yeniden başlatmalı ve ses MacBook Pro'nuzdan çalmalıdır.
Bir donanım sorununuz olabilir
Ne yazık ki, sorunlar bazen kullanıcının kontrolü dışında olabilir. Donanım sorunları gibi bazı sorunlar, yukarıda araştırdığımız araçlarla her zaman düzeltilemez.
Tüm bu seçenekleri denediyseniz ve sesinizle hala şansınız yoksa, belki de Apple veya yetkili bir profesyonelle iletişime geçme ve ses donanımınıza bir göz atıp bakamayacaklarını görün.
Son Düşünceler
Neyse ki, bir MacBook Pro ile sesli sorunlar söz konusu olduğunda, sorunu çözmeye çalışabileceğimiz birçok seçenek var. Bunlar ses sorunlarını düzeltmek için birkaç denenmiş ve gerçek yöntemlerdir. Her zaman gibi basit düzeltmelerle başlayınMacbook'unuzu yeniden başlatma.
Bu işe yaramazsa, sesiniz tekrar gelinceye kadar her düzeltmeye devam edin. Bu listedeki hiçbir şey sorunu sizin için çözmezse, MacBook Pro'nuzun daha ciddi bir donanım sorunu olabilir.
